Панели управления
Панель управления аккаунтом является вашим контрольным центром. Она показывает текущее состояние работы, общий прогресс и активность команды. Виджеты объединяют ключевые метрики и списки, такие как задачи, проекты, люди, события и чаты, с фильтрами и ссылками на дополнительные детали, так что вы можете мгновенно увидеть, что происходит, и предпринять действия.

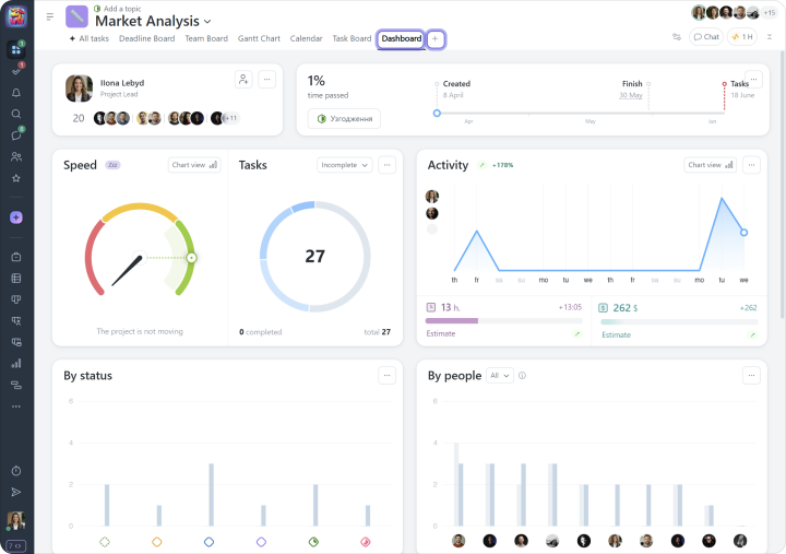
Панель управления проектом помогает вам быстро оценить текущее состояние проекта, используя ряд показателей. Она доступна в каждом проекте и создается автоматически на основе данных, запланированных в проекте, уже выполненной работы и закрытых задач.

Панель управления участником дает вам четкое представление о деятельности и вовлеченности каждого члена команды. Она объединяет все ключевые аспекты их работы в одном месте, от списка активных задач и проектов, частью которых они являются, до детальной статистики и истории их активности в системе.

